Portfolio

Real-World Business Intelligence Solutions

Other Projects:

Cardiovascular diseases are a leading cause of mortality worldwide. To support early intervention and better outcomes, I developed a Heart Attack Prediction Shiny App. Click the image for more
6f0caf2183429bb1733fa41b9bccba38
This project analyzes breast cancer data to classify tumors as malignant or benign using characteristics like size, shape, and texture. Click the image for more
Screenshot 2025-01-10 170020
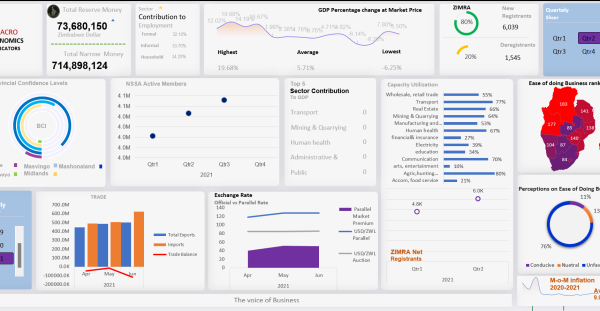
This interactive dashboard, created for the Zimbabwe National Chamber of Commerce, analyzes key macroeconomic indicators to help businesses in Zimbabwe make data-driven decisions. Click the image for more.
Life-Expectancy-Desktop
This analysis explores key factors influencing life expectancy across countries, examining public health, demographic, and economic variables to uncover patterns and provide insights for policy-making and public health initiatives. Click the image for more
Collaborated with Seven Corners, Inc., based in Indiana, to develop a revenue forecasting model using advanced time series techniques, providing actionable insights for business planning. Click the image for more
Used machine learning to analyze bike rentals in Washington, DC, optimizing station placement and inventory management. Click the image for more
This project leverages machine learning, including Random Forests and XGBoost, to classify internet connections as TOR (dark web) or non-TOR (regular web), contributing to cybersecurity by identifying suspicious connections. Click the image for more